服务热线:
13915349641
您的位置:首页 >> 技术文章

副产稀甲醛浓缩技术方案

发布日期:2024-09-10 16:00:29   浏览量:183

副产稀甲醛浓缩技术方案

一、 技术开发背景

在多聚甲醛和聚甲醛的生产过程中,都需要高浓度甲醛作为原料。但是正常的甲醛生产,无论是银法还是和铁钼法,产品浓度都不超过55%。所以需要对原料甲醛进行脱水提浓,而提浓过程中会产生稀甲醛。稀甲醛通常会被用来生产对甲醛原料浓度要求不高的下游产品(如乌洛托品、甲缩醛等)和提浓回收利用。

常用的稀甲醛浓缩回收技术有两种,分别是减压闪蒸分离工艺和加压精馏浓缩工艺。前者在浓缩过程中会再次产生8%左右的稀甲醛;后者可回收得到36-46%左右的甲醛溶液。

我公司稀甲醛浓缩回收技术,在加压精馏法的基础上对工艺及设备内件等进行了技术改进,从而生产腐蚀性降低,设备投资减少,并且集成了加压塔与与处塔的热负荷,生产能耗大大降低。

二、 产品介绍

2.1产品方案

2.1甲醛浓缩产品规模

image.png



 

2.2产品规格

1、国标甲醛溶液规格

2.2工业用甲醛溶液(GB/T9009-2011

image.png


2、稀甲醛浓缩工艺甲醛产品规格如下,达到工业甲醛优等品质量。

2.3

image.png

3、废水指标

 image.png

4副产品蒸汽规格

2.5

image.png

三、 原料辅料公用工程规格

3.1原料的主要技术规格

1、原辅材料

本项目涉及的主要原辅材料如表3.1所示。

3.1主要原辅材料一览表

image.png

3.2公用工程规格

3.2

image.png

3.3 45%甲醛产品计算生产单耗

3.3

image.png

四、 工艺技术简介

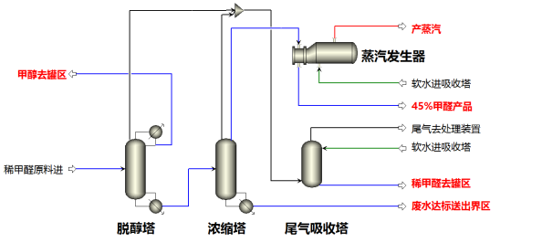
4.1流程简述

4.1.1甲醇回收

        稀甲醛溶液经过进料预热器预热后进入脱醇塔内。加热介质是淡甲醛浓缩塔塔釜废水。

        甲醇塔塔顶气相经过冷凝器冷凝后到脱醇塔回流罐,回流罐内回收甲醇产品部分回流,部分采出到罐区回用。甲醇塔塔釜采出经过浓缩塔预热器预热后送入浓缩塔内。

4.1.2淡甲醛浓缩工段

        经过脱醇塔回收甲醇后,稀甲醛经过浓缩塔进料预热器进入淡甲醛浓缩塔,塔顶气相作为热源,经过蒸汽发生器副产出0.15MPaG低压蒸汽供其他装置使用冷却下来的浓缩甲醛产品部分回流部分采出。塔顶采出后的浓甲醛产品经过甲醛产品冷却器后送去罐区回用。

         淡甲醛浓缩塔塔釜废水给进料预热后去污水预处理装置。

4.1.3安全泄放装置

        脱醇塔安全阀泄放气体,脱醇塔回流罐放空气体、淡甲醛浓缩塔安全泄放气体、浓缩塔回流罐安全泄放气体、浓缩塔回流罐放空气体,几股气体送入尾气吸收塔内,吸收塔顶补入纯水吸收泄放气体。吸收下来的稀甲醛液体返回罐区稀甲醛槽。吸收塔塔顶尾气装置送去全厂尾气处理装置。

4.1.4污水预处理装置

         淡甲醛浓缩塔塔釜废水与碱液在管道混合器混合后进入废水中和罐内,中和后的污水经过过滤器过滤后送到污水处理站处理。

 

 


4.2流程简图

image.png


五、 稀甲醛浓缩工程案例

 image.png

image.png

六、工程服务内容

6.1工程服务方式

1) 单独提供工艺包和技术服务

2) 工艺包+技术服务+设计

3) 工艺包+技术服务+设计+核心设备

4) 工艺包+技术服务+设计+设备采购

5) 工艺包+技术服务+设计+设备采购+安装工程施工+装置调试指导

6.2工程范围

主车间内部除土建、钢结构、消防、监控、给排水、催化剂以外的所有工程内容

6.3工程周期

自预付款支付起,主要设备到厂需要4个月,安装工程2.5个月,总建设周期约6.5个月。


在线咨询 联系方式 二维码

服务热线

13915349641

扫一扫,关注我们